ИННОВАЦИИ БИЗНЕСУ

ПОДРОБНАЯ ИНФОРМАЦИЯ

Заявку на получение дополнительной информации по этому проекту можно заполнить здесь.

Номер

61-018-02

Наименование проекта

Вибратор для системы зажигания

Назначение

Для использования в качестве аварийного коммутатора системы зажигания на двигателях внутреннего сгорания, а также отопительно-вентиляционных и предпусковых устройств для воспламенения рабочей смеси и в устройстве проверки катушек зажигания

Рекомендуемая область применения

Техническое обслуживание автомобилей

Описание

Результат выполнения конструкторской разработки.

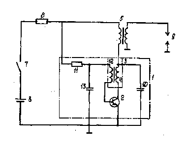
Вибратор 1 (см.рисунок) содержит транзистор 2, трансформатор 3, вторичная обмотка 4 которого соединена последовательно с транзистором и включена в первичную цепь системы зажигания. Последняя содержит катушку зажигания 5, дополнительный резистор 6, выключатель 7 и аккумуляторную батарею 8, вторичная обмотка катушки зажигания подключена к свече зажигания 9. Кроме того, вибратор имеет в своем составе конденсатор 10, подключенный паралллельно транзистору и соединенный с ним последовательно вторичной обмоткой трансформатора, резистор 11, включенный последовательно со вторичной обмоткой 12 трансформатора в базовую цепь транзистора, причем один из выводов резистора подключен к точке соединения дополнительного резистора и первичной обмотке катушки зажигания, а один из выводов вторичной обмотки - к базе транзистора, дополнительный конденсатор 13, включенный между корпусом и точкой соединения резистора и вторичной обмотки трансформатора.

Вибратор для системы зажигания работает следующим образом.

При включении зажигания выключателем начинает заряжаться конденсатор и при определенном напряжении на нем приоткрывается транзистор, так как напряжение с конденсатора через вторичную обмотку трансформатора приложено к базе транзистора. При открытии транзистора в первичной цепи системы зажигания начинает протекать ток. Путь тока"плюс"аккумуляторной батареи, выключатель, дополнительный резистор, первичная обмотка катушки зажигания, первичная обмотка трансформатора, коллектор-эмиттер транзистора,"минус"аккумуляторной батареи. Появление тока в первичной обмотке трансформатора приводит к появлению эдс во вторичной обмотке, под действием которой происходит открытие транзистора до режима насыщения и перезаряд конденсатора. При полном открытии транзистора уменьшается одновременно и статическое смещение, подаваемое на базу через резистор и снимаемое с дополнительного резистора. Прекращение изменения тока в первичной обмотке трансформатора приводит к исчезновению эдс во вторичной обмотке трансформатора и началу закрытия транзистора под действием отрицательного напряжения на конденсаторе.

Уменьшение тока в обмотке трансформатора приводит к появлению в обмотке эдс, запирающей транзистор, и прекращению тока в первичной цепи системы зажигания. Одновременно под действием эдс обмотки и возрастающего напряжения, снимаемого с дополнительного резистора через резистор, начинает перезаряжаться конденсатор. Процесс перезаряда конденсатора до определенного напряжения будет определять нахождение транзистора в закрытом состоянии, и далее описанный процесс будет повторяться, периодически прерывая ток в первичной обмотке катушки зажигания, что приводит к появлению высокого напряжения во вторичной обмотке катушки зажигания и искровым разрядам на свече зажигания. Конденсатор образует колебательный контур с первичной обмоткой катушки зажигания и увеличивает скорость изменения магнитного потока катушки зажигания при закрывании транзистора.

Таким образом, данная схема вибратора для системы зажигания позволяет обеспечить прерывание тока в первичной цепи системы зажигания при его совместной работе с катушками зажигания, устанавливаемыми на карбюраторных двигателя, не требует специальных катушек зажигания с тремя обмотками, что расширяет применяемость устройства, делает схему универсальной для использования в различных устройствах. Кроме того, коммутация первичного тока катушки зажигания с помощью транзистора обеспечивает повышенный ресурс, что также повышает применяемость вибратора для системы зажигания.



Преимущества перед известными аналогами

Упрощение схемы

Стадия освоения

Внедрено в производство

Результаты испытаний

Соответствует технической характеристике изделия (устройства)

Технико-экономический эффект

Улучшение качества изделия в 1,2 раза

Возможность передачи за рубеж

Возможна передача за рубеж

Дата поступления материала

19.12.2001

Инновации и люди

У павильонов Уральской выставки «ИННОВАЦИИ 2010» (г. Екатеринбург, 2010 г.)

Мероприятия на выставке "Инновации и инвестиции - 2008" (Югра, 2008 г.)

Открытие выставки "Малый бизнес. Инновации. Инвестиции" (г. Магнитогорск, 2007 г.)

Демонстрация разработок на выставке "Малый бизнес. Инновации. Инвестиции" (г. Магнитогорск, 2007 г.)