ИННОВАЦИИ БИЗНЕСУ

ПОДРОБНАЯ ИНФОРМАЦИЯ

Заявку на получение дополнительной информации по этому проекту можно заполнить здесь.

Номер

83-249-99

Наименование проекта

Установка для быстрого и эффективного получения динамической петли гистерезиса

Назначение

Для сравнительного анализа исходных материалов, из которых в дальнейшем производится магнитный экран, создана установка, позволяющая быстро и эффективно построить динамическую петлю гистерезиса

Рекомендуемая область применения

Неразрушающий контроль материалов

Описание

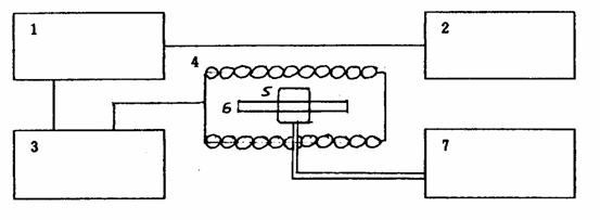
Низкочастотным генератором установки (см. рисунок) в однослойном соленоиде создается переменное магнитное поле. Внутрь соленоида помещается образец, которым является набор пластин из низкоуглеродистой стали, предназначенной для магнитных экранов. На образец наматывается измерительная катушка, соединенная с милливольтметром. По наводимой в катушке ЭДС индукции делается вывод о величине магнитного поля в образце.

Таким образом, меняя ток через соленоид и измеряя ЭДС индукции можно получить динамическую петлю гистерезиса. Дальнейшая обработка данных позволяет провести сравнительный анализ эффективности работы образцов в качестве магнитных экранов, т.е. рассчитываются основные магнитные характеристики материала: начальная, максимальная и дифференциальная магнитные проницаемости. Кроме того, подключив к измерительной катушке осциллограф вместо милливольтметра, можно рассчитать коэрцитивную силу и остаточную индукцию поля в образце. Ошибка измерений не превышает 2,5%.



Принципиальная схема установки:

1 - низкочастотный генератор; 2 - магазин сопротивления; 3 - миллиамперметр; 4 - соленоид; 5 - измерительная катушка; 6 - образец; 7 - милливольтметр.

Преимущества перед известными аналогами

Подключив к измерительной катушке осциллограф можно рассчитать коэрцитивную силу и остаточную индукцию поля

Стадия освоения

Внедрено в производство

Результаты испытаний

Технология обеспечивает получение стабильных результатов

Технико-экономический эффект

Ошибка измерений не превышает 2,5 %

Возможность передачи за рубеж

За рубеж не передаётся

Дата поступления материала

12.10.2006

Инновации и люди

У павильонов Уральской выставки «ИННОВАЦИИ 2010» (г. Екатеринбург, 2010 г.)

Мероприятия на выставке "Инновации и инвестиции - 2008" (Югра, 2008 г.)

Открытие выставки "Малый бизнес. Инновации. Инвестиции" (г. Магнитогорск, 2007 г.)

Демонстрация разработок на выставке "Малый бизнес. Инновации. Инвестиции" (г. Магнитогорск, 2007 г.)