ИННОВАЦИИ БИЗНЕСУ

ПОДРОБНАЯ ИНФОРМАЦИЯ

Заявку на получение дополнительной информации по этому проекту можно заполнить здесь.

Номер

20-241-99

Наименование проекта

Установка для получения очищенного растительного масла

Назначение

Получение и очистка (фильтрация) масла из семян растительных культур.

Рекомендуемая область применения

Предприятия сельского хозяйства.

Описание

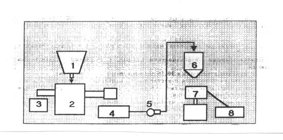
Установка включает в себя (см. рисунок): бункер 1 для семян, маслопресс «Малыш» 2, сборник 3 жмыха, сборник 4 масла с фильтром грубой очистки. Маслонасос 5, напорный маслосборник 6, баромембранный фильтр 7, сборник 8 очищенного масла.

В отличие от известных разработанная установка укомплектована новым баромембранным самоочищающимся фильтром. В качестве фильтроэлемента применена керамическая мембрана с размером пор 2-5 мкм. Удельная производительность 5...8 м в степени 3 (м в степени 2 * ч) против 0,005...0,1 м в степени 3 (м в степени 2 * ч) известного фильтр-пресса. Предусмотрена возможность регенерации мембраны, допускается стерилизующая обработка паром.

Преимущества перед известными аналогами

Наличие самоочищающегося фильтра. Высокая стемень очистки.

Стадия освоения

Внедрено в производство

Результаты испытаний

Соответствует технической характеристике изделия (устройства)

Технико-экономический эффект

Улучшение качества изделий

Возможность передачи за рубеж

За рубеж не передаётся

Дата поступления материала

01.11.1999

Инновации и люди

У павильонов Уральской выставки «ИННОВАЦИИ 2010» (г. Екатеринбург, 2010 г.)

Мероприятия на выставке "Инновации и инвестиции - 2008" (Югра, 2008 г.)

Открытие выставки "Малый бизнес. Инновации. Инвестиции" (г. Магнитогорск, 2007 г.)

Демонстрация разработок на выставке "Малый бизнес. Инновации. Инвестиции" (г. Магнитогорск, 2007 г.)